简要
openUBMC社区的Qemu默认支持SP680网卡和RAID卡的SAS 3152
目前BMC带外管理SP680网卡的仿真能力已经支持大部分能力,具体以使用为主。
PCIe卡热插拔
Qemu仓支持部分PCIe卡热插拔能力,支持在线加载和替换成自己的热插拔卡
热插拔能力
在这里以使用manifest启动qemu为例
1、在manifest终端启动qemu,运行下面这个命令:
python3 build/works/packet/qemu_shells/vemake_1711.py >qemu_stdout.log 2>qemu_stderr.log
2、等待qemu正常拉起BMC,并加载PCIe卡
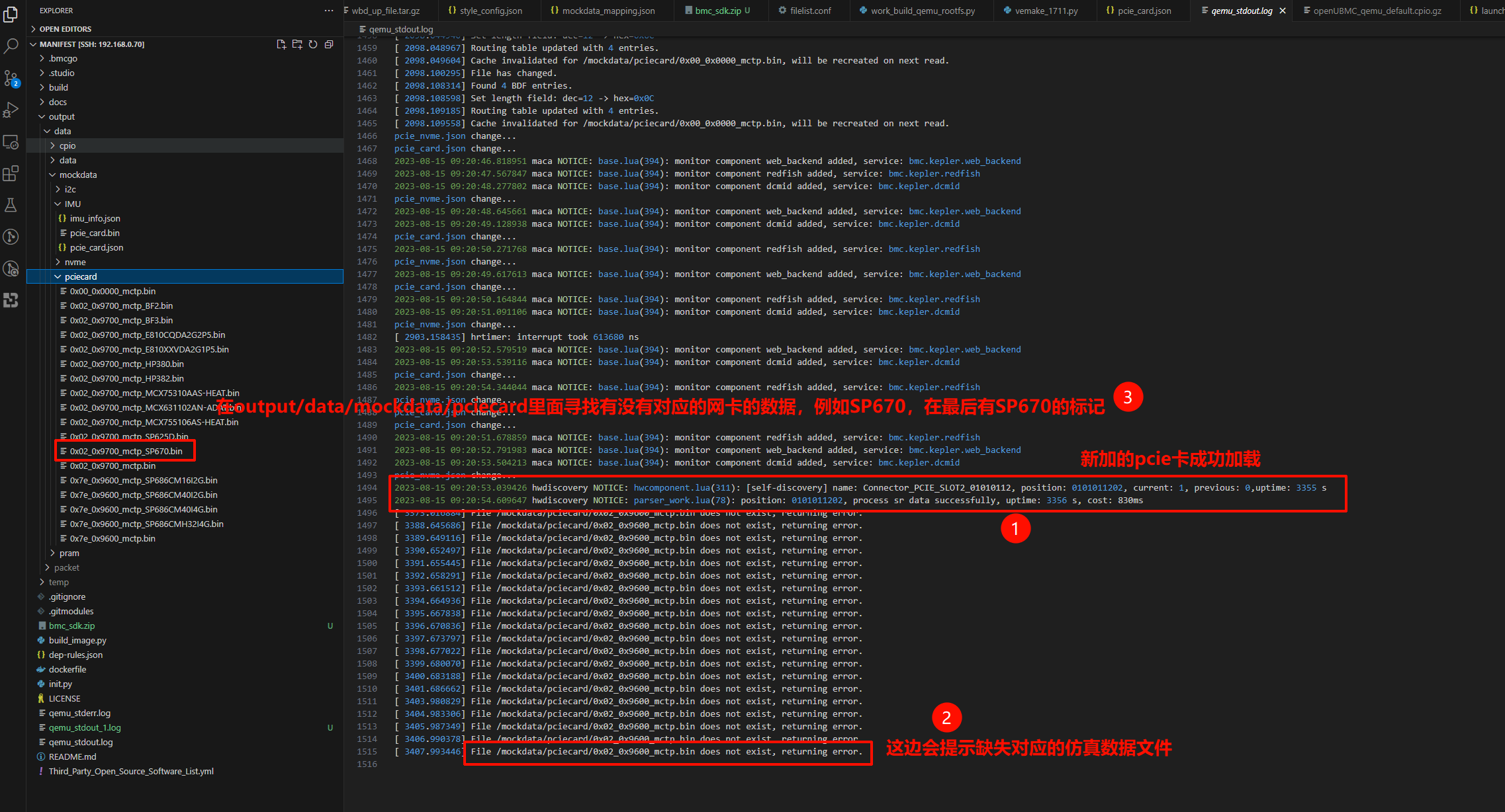
3、热插拔:添加或卸载pcie卡,在manifest里面找到pcie_card.json,然后按照图片修改
4、在这里以SP670网卡为例,先在vpd仓找到对应的csr
5、添加仿真数据
6、结果显示










